Business Intelligence
Inteligência em tempo real para decisões mais seguras
Com o SIMOB BI, você transforma dados em decisão.
É a central de inteligência da sua imobiliária, onde os principais indicadores ficam organizados em um só lugar, alimentados automaticamente pelos módulos de Locação, Vendas, Condomínio e Financeiro.

Onde a gestão costuma perder clareza
Sem indicadores organizados, a tomada de decisão depende de planilhas paralelas, relatórios manuais e percepções individuais. Isso consome tempo, gera divergências e reduz a capacidade de agir com rapidez.
Quando os dados não estão conectados à operação real, a gestão perde previsibilidade e o crescimento acontece sem controle claro.
É exatamente nesse ponto que a operação precisa deixar de ser interpretada e passar a ser visualizada.
Tecnologia para toda a inteligência da operação





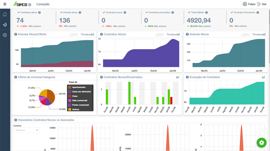
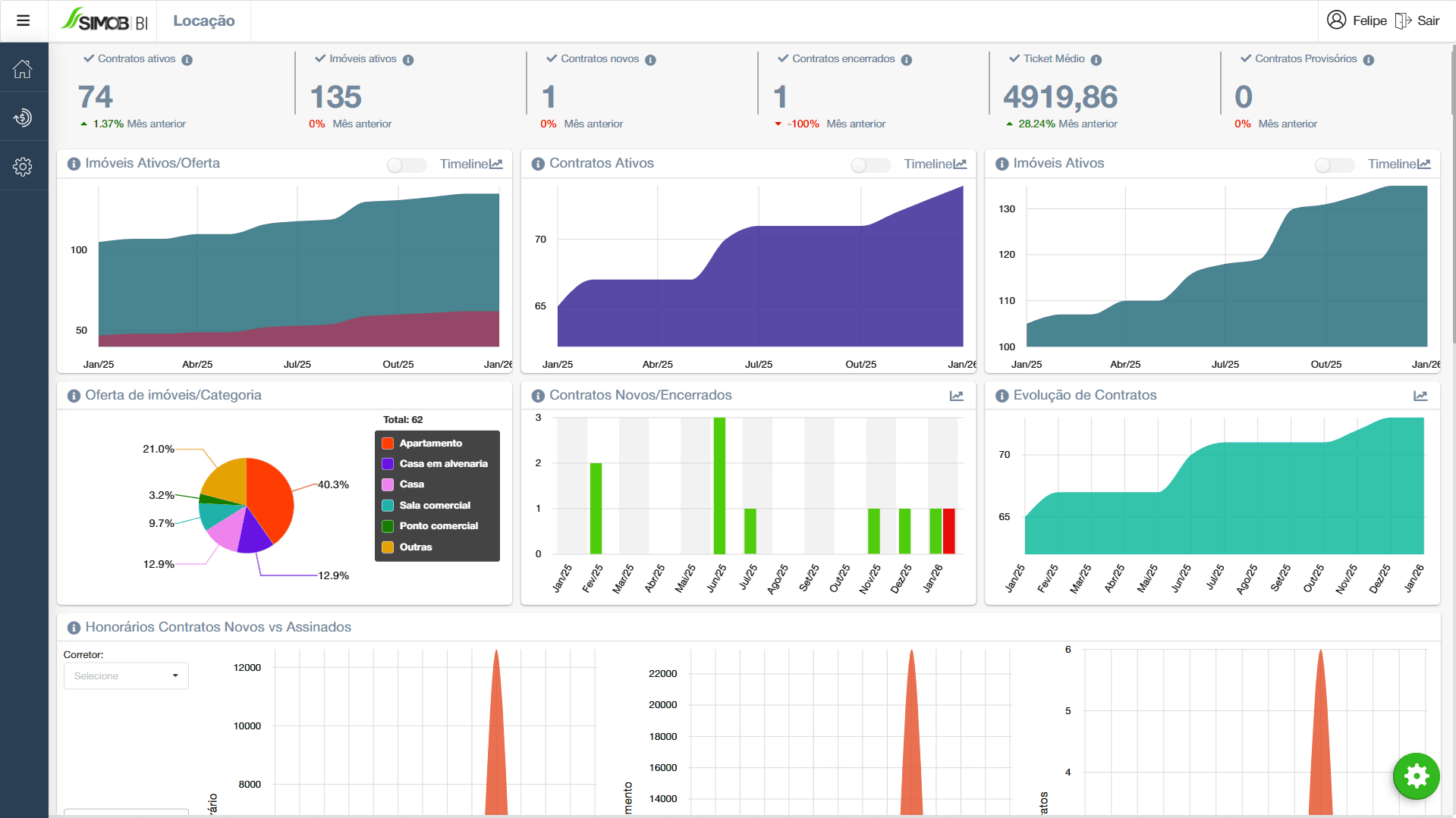
Painel integrado da operação
O SIMOB BI consolida dados dos módulos de Locação, Vendas, Condomínio e Financeiro. O gestor visualiza indicadores-chave em cards e gráficos, sem precisar exportar planilhas ou montar dashboards paralelos.
Resultados reais para sua imobiliária
✓ Visão completa da operação
Indicadores de locação, vendas, condomínio e financeiro reunidos em um único painel.
✓ Decisões orientadas por dados
Informações atualizadas ajudam a identificar gargalos e agir com base em números.
✓ Mais controle sobre crescimento e riscos
Acompanhamento de carteira, inadimplência, repasses e desempenho comercial em tempo quase real.
Métricas importantes ao alcance de um clique
- Evolução da carteira de contratos ao longo do tempo
- Faturamento por módulo, produto, período ou equipe
- Percentual e valor absoluto de inadimplência
- Tempo médio de vacância e rotatividade
- Desempenho por corretor e taxa de conversão
- Participação de cada tipo de receita no resultado total
- Comparação entre metas planejadas e resultados realizados
A gestão deixa de ser intuitiva.
Ela passa a ser orientada por dados.
O módulo BI do SIMOB transforma a operação da imobiliária em informação visual e acionável.
Em vez de gastar tempo montando relatórios, o gestor usa o tempo para analisar, decidir e agir.
Com indicadores claros, atualizados e conectados à rotina real da imobiliária, o SIMOB BI se torna o painel de controle que sustenta decisões mais seguras, crescimento planejado e gestão estratégica.
Conheça todos os módulos do SIMOB
Veja como a Flexpro se adapta à sua operação
Entenda como organizar processos, integrar áreas e sustentar o crescimento com controle.
Fale conosco